
In today’s fast-paced business environment, organizations need data that is not only accurate but also accessible, intuitive, and secure across all levels of operation.
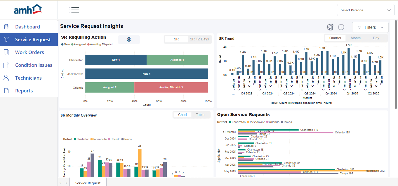
In a recent project, we were tasked with transforming a client’s static Power BI reports, provided at regional, district, and market levels, into a dynamic, mobile-friendly, and role-based solution integrated with Power Apps.
The goal: deliver a seamless data visualization experience that supports informed decision-making at every organizational level.
This blog post walks through the initial limitations of the provided reports, the challenges we faced, and the robust solutions we implemented to enhance usability, accessibility, and scalability.
Initial State: Why Traditional Power BI Reports Fall Short for Modern Enterprises
The client supplied three separate Power BI (.pbix) reports, including regional, district, and market, each spanning multiple pages.
However, the reports had several critical shortcomings:
- Basic Visuals: The charts and visuals were rudimentary, offering limited interactivity and aesthetic appeal.
- No Mobile Optimization: Reports were built strictly for desktop, rendering them ineffective on mobile devices.
- Lack of Integration: Users had to manually open multiple files to view different reports, with no unified access point.
- No Role-Based Access: All users had unrestricted access to all reports, regardless of their role or location.
- Static Navigation: There was no mechanism for dynamic report filtering or navigating based on user roles or hierarchy.
These issues severely limited the effectiveness of the reports, particularly for users needing fast, relevant data on the go.




Key Challenges in Power BI and Power Apps Integration
Transforming the existing reports into a unified, interactive, and mobile-ready system posed several challenges:
- Visual Redesign: Creating modern, interactive dashboards while preserving clarity and usability.
- Mobile Responsiveness: Optimizing reports for both desktop and mobile devices with consistent performance.
- Power Apps Integration: Embedding reports within a Power Apps interface with smooth, dynamic navigation.
- Role-Based Access: Enforcing role-based data access across multiple user types.
- Hierarchical Navigation: Enabling users at higher levels to view reports from lower tiers without compromising security.
- Device-Aware Logic: Adapting report display based on device screen size using conditional logic.
How We Transformed Power BI Dashboards into Scalable, Role-Based Tools
To meet the client’s requirements, we implemented a suite of enhancements across Power BI and Power Apps:
1. Enhanced Power BI Visuals
- Modern UI: We redesigned all visuals using advanced charts, slicers, and drill-throughs to improve data interaction.
- Unified Branding: Applied consistent themes across all reports for a professional and cohesive look.
- Responsive Layout: Set the layout to Fit to Width for better adaptation across screen sizes.
2. Mobile Layout Optimization
- Mobile Layouts: Built dedicated mobile views for each report page, ensuring usability on phones and tablets.
- Narrow-Width Versions: Created custom narrow-width report formats to enhance clarity on smaller devices.
3. Power Apps Canvas App Integration
- Centralized Access: Developed a Canvas App as a one-stop hub for accessing all reports.
- Menu Navigation: Introduced intuitive menu-based navigation for seamless movement between pages.
- Hierarchical Dropdown: Enabled drill-down navigation from regional to district to market levels.


4. Role-Based Access via Model-Driven App
- User Role Management: Used a Model-Driven App to manage user roles and associated regions or districts.
- Dynamic Report Filtering: Configured the Canvas App to display only the relevant reports based on user role.
- Controlled Access: Allowed users to view only their level’s reports, with hierarchical drill-down for higher-level roles.


5. Responsive Design with Conditional Logic
- Device Detection: Implemented logic in Power Apps to detect screen dimensions and display the correct report layout.
- Consistent Experience: Maintained visual and functional consistency across both mobile and desktop platforms.

Business Outcomes of a Unified Power BI and Power Apps Strategy
The result was a powerful, flexible, and secure reporting system that delivered measurable benefits:
- Improved User Experience: Visually rich and interactive dashboards optimized for any device.
- Streamlined Navigation: Centralized access via the Canvas App reduced the time needed to find relevant insights.
- Enhanced Security: Role-based access control ensured that users only viewed data pertinent to their responsibilities.
- Cross-Device Support: Reports adapted seamlessly to any screen size, preserving clarity and interactivity.
- Scalability: The structure allowed for easy onboarding of new users, roles, or organizational units.
Final Thoughts
This project showcased how combining the analytical power of Power BI with the flexibility of Power Apps can revolutionize enterprise reporting. By addressing usability, security, and accessibility, we transformed static reports into a dynamic, responsive, and role-based data experience.
This solution not only elevated the client’s reporting capabilities but also laid the foundation for scalable, real-time insights across the organization.
If you’re looking to enhance your data environment, consider the powerful synergy between Power BI and Power Apps.
At Bitcot, we specialize in building tailored, intelligent solutions that turn your data into actionable insights. Let’s collaborate to streamline your reporting, empower your teams, and unlock the full potential of your business intelligence stack.
Contact our team today to start your data transformation journey.




